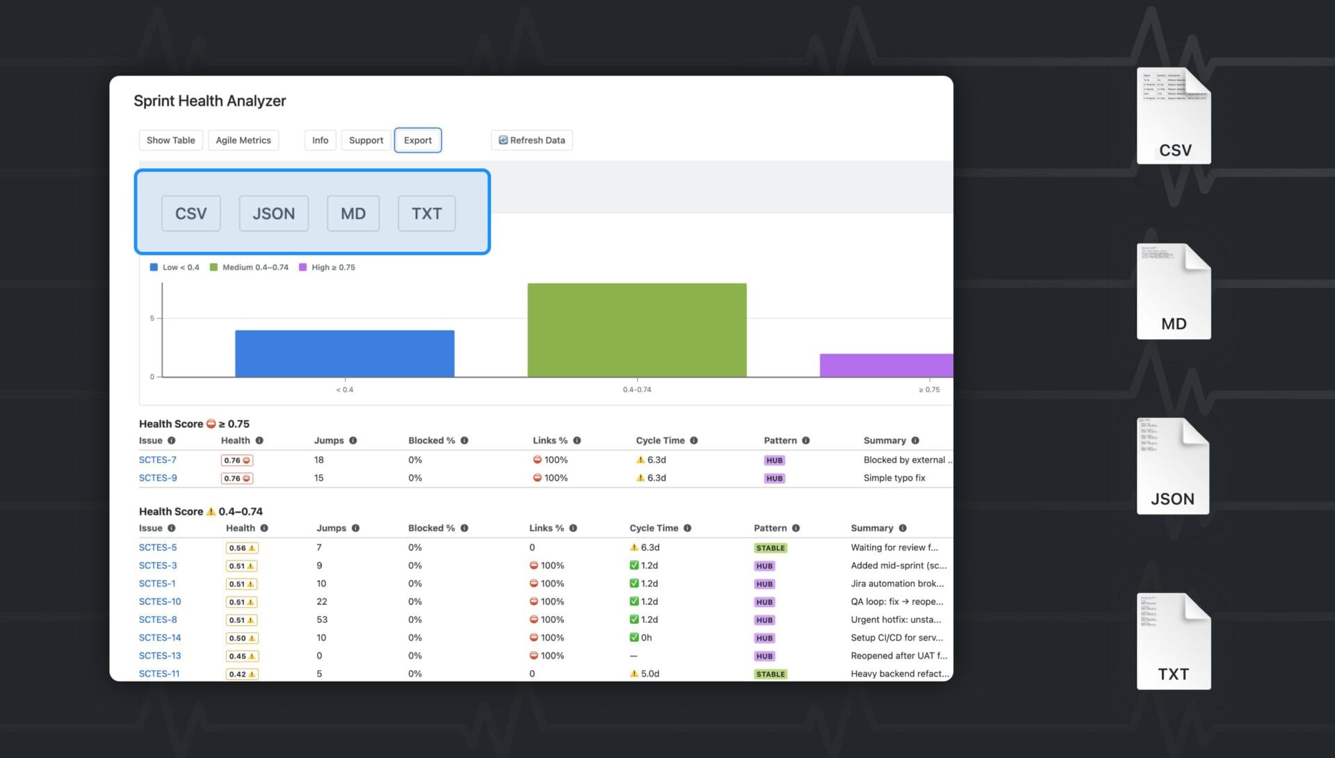
Sprint metrics are often scattered across dashboards, making it difficult to understand sprint health at a glance.
Sprint Health Analyzer brings all essential metrics into a single view inside Jira, including velocity, burndown, burnup, cycle time, blockers, and a calculated sprint health score.
What Sprint Health Analyzer Helps You Achieve
→ Monitor Sprint Progress
See whether the sprint is on track, at risk, or behind schedule.
→ Improve Predictability
Track velocity trends and scope changes to better plan future sprints.
→ Support Communication with Stakeholders
Provide clear, visual charts showing progress and risks.
Who This App Is For
- Scrum Masters running planning and retrospectives
- Product Owners watching delivery predictability
- Engineering Managers reviewing team performance
- Agile Coaches supporting multiple squads
Key Use Cases
- Assess sprint health before daily stand-ups
- Identify blockers slowing delivery
- Visualize burndown/burnup for stakeholders
- Track team performance over time
Built on Forge, Sprint Health Analyzer carries the Runs on Atlassian badge, ensuring a secure and native Jira experience.






